招商熱線: 136-95155-090 24小時電話咨詢服務
空氣能熱泵專業研發制造商 上萬工程案例 美好生活,由我開始
當前位置:首頁 - 公司新聞
50匹空氣源熱泵熱水機組
時間:2021-06-16
50匹空氣源熱泵運行電流達到120安,建議用35mm2粗的電纜,每臺50匹超低溫空氣源熱泵用于供暖或制冷能帶1000平方,50匹空氣源熱泵機組占地面積3平方。
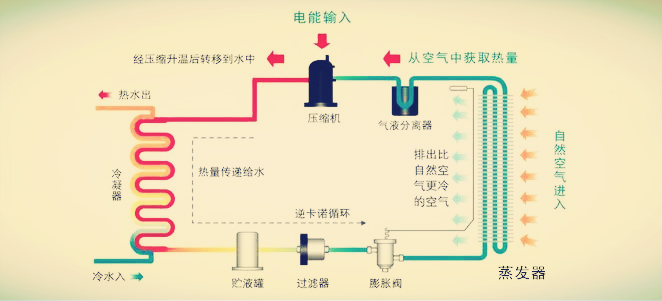
50匹空氣源熱泵熱水機組工作原理:空氣源熱泵機組主要由壓縮機、冷凝器、膨脹閥、蒸發器等部件組成,壓縮機耗電工作,把系統內的低溫低壓冷媒壓縮成高溫高壓冷媒,壓縮機排出的高溫冷媒溫度可達90~110度,高溫冷媒進入冷凝器與水進行熱交換提升水溫,產生的熱水可用于供暖或制取生活熱水;釋放熱量后的冷媒進入膨膨閥降壓,壓力下降后低溫冷媒具備吸熱蒸發的能力,低溫冷媒進入蒸發器與外界熱空氣進行熱交換,此時冷媒溫度比外界氣溫低得多,這樣冷媒才能從空氣中吸收熱量帶回壓縮機。如此不斷循環,通過冷媒介質不斷把大氣中的熱量吸收、搬運,提升為可用的高品位熱量。

50匹空氣源熱泵熱水機組技術參數:

50匹空氣源熱泵熱水機組主要配置:

50匹空氣源熱泵熱水機組性能特點:
1、節能:空氣源熱泵在標準工況下,加熱1噸水大約需要11.6度電,而電熱水器大約需要46.4度電,節電75%;數字可能沒感覺,舉個例子,如果是一個標準浴場,五年能省100萬元。
2、舒適:空氣源熱泵熱水系統水量大可做恒溫管網回水,也就是室內每個水龍頭都可以做到隨時打開隨時出熱水。
3、安全:空氣源熱泵是水電零接觸的,空氣源熱泵的電源主要是用來驅動壓縮機,讓冷媒循環吸收空氣熱量加熱,不會有漏電風險,也不會像天然氣那樣長期使用存在漏氣風險。
50匹空氣源熱泵熱水機組應用于酒店,工廠,學校,泳池,浴場、宿舍等高需求熱水的地方,還可以應用于建筑供暖。
佛山市騰輝新能源科技有限公司是一家從事空氣源熱泵機組研發、生產、銷售于一體的生產企業,公司位于廣東省佛山市南海區,這里交通便利,物流四通八達。工廠占地面積8000平方,分別有鈑金生產車間、蒸發器和冷凝器生產車間、保溫水箱生產車間、熱泵組裝生產車間,一座超低溫測試實驗室,數名研發工程師,有能力開發各種規格的熱泵烘干機、熱泵熱水器、超低溫采暖熱泵。公司成立至今,已有數千名經銷商加盟,產品主要應用于熱水工程、采暖工程以及烘干項目中,十年來已服務數萬家單位,為客戶提供優質的生活熱水、舒適的冷氣和暖氣。
生產車間:

工程案例:

上一篇:室內游泳池熱負荷計算公式